Introducing Band Oracle v3 Testnet Phase 2
Today, we’re excited to announce the release of Band Oracle v3 Testnet Phase 2, a major upgrade to our decentralized oracle network. This release reflects months of engineering, testing, and collaboration with our validator and developer communities.
Today, we’re excited to announce the release of Band Oracle v3 Testnet Phase 2, a major upgrade to our decentralized oracle network. This release reflects months of engineering, testing, and collaboration with our validator and developer communities — all in pursuit of a faster, more secure, and open data oracle for everyone.
From rethinking performance benchmarks to integrating interchain data routes, this upgrade brings us closer to our long-term vision: a decentralized, open data oracle that empowers developers across all blockchain ecosystems.
A Leap Forward in Oracle Performance
Band Oracle v3 Testnet Phase 2 delivers significant performance improvements over both Band v2 and the first phase of the Band v3 testnet. These enhancements reflect a fundamental shift in architecture and execution mechanics.

With this release, block times have been accelerated by 3x, decreasing the feed update interval from 6 seconds to 1 second. Symbol capacity increases 10x, and daily throughput grows by another order of magnitude — all with decentralized threshold signing (TSS) underpinning the network’s cryptographic trust. These are not just numerical milestones — they represent functional breakthroughs for the next generation of DeFi, gaming, and real-world asset applications.
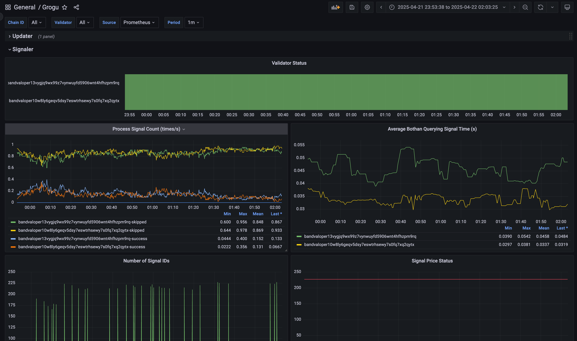
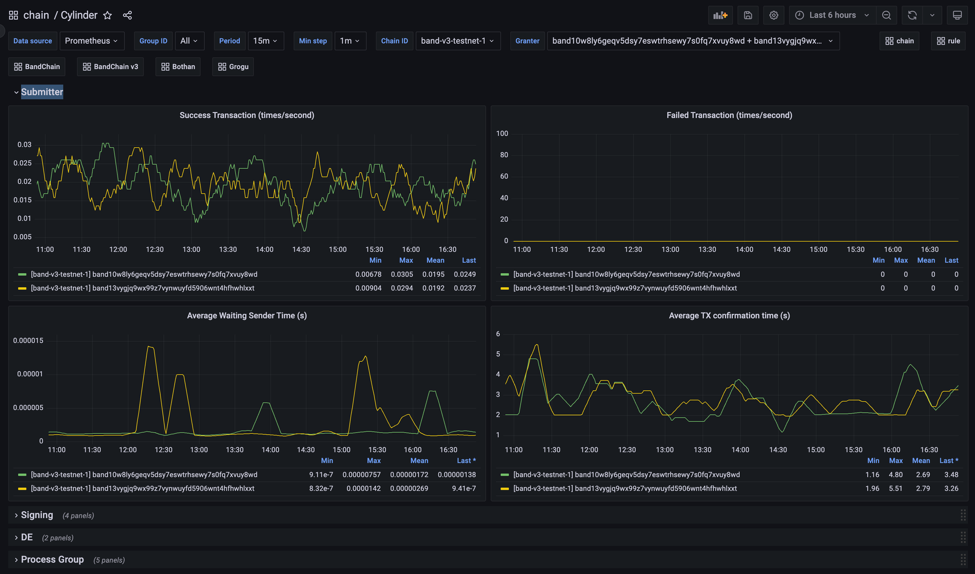
Telemetry-Driven Transparency with Grogu and Cylinder
Phase 2 introduces real-time telemetry into two of the system’s most critical components: Grogu and Cylinder. These modules now provide granular insights into network performance and behavior, allowing validators to monitor their systems proactively and optimize for reliability.
Grogu tracks price signal submission, surfacing insights such as:
- Signal delivery times and success rates
- Validator status and responsiveness
- Submission reliability across different feed types

Cylinder, on the other hand, provides telemetry for TSS message signing, giving validators the ability to:
- Observe signing latency and success rates
- Detect signature aggregation failures in real-time
- Set up proactive alerts (e.g., when multiple signing attempts fail within seconds)

By surfacing this telemetry data, we enable a shift from reactive to predictive validator operations — improving the uptime, throughput, and responsiveness of the entire network.
Expanding the Data Tunnel: IBC-Hook, Router, and Axelar
Interoperability is a cornerstone of Band Oracle v3. With Testnet Phase 2, we’re taking a major step forward by expanding our Data Tunnel module to include:
- IBC-Hook: Allows smart contracts on IBC-Hook enabled chains to receive BandChain price data directly over existing token transfer channels — no need to create a separate oracle-specific channel. This makes Band Oracle integration seamless for chains that support IBC-Hook.
- Router Protocol: Facilitates secure data messaging to non-IBC chains like EVMs and soon to be on Solana. This integration has already been successfully tested, and will soon be available for production use cases.
- Read this blog for more details on how we work with Router Protocol: https://blog.bandprotocol.com/band-router-data-bridge-for-everyone/
- Axelar Network: Our ongoing collaboration with Axelar aims to ensure trusted data relay between Band and non-IBC chains, with robust verification mechanisms in place.
These integrations bring us closer to our vision of a truly chain-agnostic oracle —capable of delivering trusted data to any smart contract on any blockchain securely and efficiently.
Under-the-Hood Improvements
In addition to the headline changes, this upgrade also includes a series of enhancements to improve developer experience and system robustness
- Cylinder can now execute standalone commands while running.
- Signal submission now uses block time instead of system time for better consistency.
- Telemetry metrics now measure BeginBlock and EndBlock durations across key modules: TSS, Oracle, Feeds, and Tunnel, allowing validators to monitor the execution time of each module.
- TSS group activation now supports automatic group selection, making it easier for validators to maintain TSS status.
- Yoda, our transaction orchestrator, now automatically adjusts gas settings to prevent failed transactions.
These refinements reflect the Band Core Team’s commitment to continuous improvement — not just at the protocol level, but throughout the entire lifecycle of network operation and integration. If you want to learn more about the development, feel free to dive deeper into Band Oracle v3 Phase 2 in technical details in the Band Protocol Documentation and join our community in Discord. If you are a developer, builder, or enthusiast, the source code Oracle v3 testnet phase 2 can be found here: Band Protocol’s Github: v3.0.0-rc3.
Join us and be at the forefront of this development that will redefine Web3 Data Oracle!
What’s Next
As we look ahead, our roadmap remains ambitious. Here’s what’s coming:
- A detailed recap of Testnet Phase 2 for the community
- Continued testing of all new data tunnel integrations
- Backend optimizations for increased efficiency
- Validator-side refinements for better observability and tooling
- A seamless user migration path across ecosystems
- And most importantly: Mainnet Launch — Q3 2025
Band Oracle v3 Testnet Phase 2 marks a meaningful step toward a more decentralized, reliable, and open oracle network for everyone, one capable of powering the next decade of decentralized applications.
A heartfelt thank you to our validators, builders, partners, and Band community for participating in this journey.
About Band
An open data oracle for everyone - Band delivers free information flow and connects the real world to Web 3, serving as the backbone of DeFi, prediction markets, and games for global blockchain users and institutions with zero counterparty risk.
Through an incentivized tokenomic design and robust governance, Band helps secure billions of dollars in value on-chain.
Learn more about Band: Linktree